Aprenda a usar o
Ross completo

Guia visual com demonstracoes de todas as funcionalidades do sistema. Navegue pelo menu lateral para ir direto a funcao desejada.

Calendario de Reservas

Tela principal do sistema. Visualize todas as reservas do mes em um calendario interativo com contagem por periodo. Clique em qualquer dia para expandir a lista completa de reservas daquela data.

Visao mensal Filtro almoco/jantar Contagem por dia Indicadores visuais Nova reserva rapida Acoes por reserva
Calendario - Ross
A: 5 Almoco — reservas do periodo do almoco naquele dia
J: 3 Jantar — reservas do periodo do jantar naquele dia
1 Dia atual destacado em azul
+ Botao + no dia — abre formulario de nova reserva ja com a data preenchida
◀ ▶ Setas para navegar entre meses
Reservas do Dia

Icones e acoes na lista de reservas do dia:

Status da reserva

Confirmado Cliente confirmou presenca — borda verde no card
Pendente Aguardando confirmacao do cliente — borda amarela
Cancelado Reserva cancelada — nome do cliente aparece riscado
No-show Cliente nao compareceu no dia da reserva

Botoes visiveis no card

Historico do cliente — aparece abaixo do nome. Abre um painel com todas as visitas anteriores, data da ultima reserva, total de vezes e cancelamentos
WhatsApp direto — toque no numero de telefone do cliente para abrir conversa no WhatsApp sem mensagem automatica

Menu de acoes

Enviar mensagem de confirmacao automatica via WhatsApp com nome, data e horario da reserva. Pergunta se deseja confirmar presenca
Editar — altera nome, telefone, data, horario, numero de pessoas, mesa e observacao
Confirmar — marca a reserva como Confirmada (borda verde)
Cancelar — cancela a reserva e risca o nome do cliente
1
Acesse o Inicio pelo menu lateral. O calendario do mes atual abre automaticamente no dia de hoje.
2
Veja os indicadores coloridos em cada dia: A almoco e J jantar com a quantidade de reservas.
3
Clique no dia para abrir a lista de reservas daquela data logo abaixo do calendario.
4
Toque no menu de cada reserva para confirmar, editar, enviar WhatsApp ou cancelar.
5
Para nova reserva rapida, clique no botao + que aparece no canto do dia desejado — a data ja vem preenchida automaticamente.

Clique no icone ao lado do nome para ver o historico completo do cliente: quantas vezes veio, quando foi a ultima visita e se ja teve cancelamentos.


Criar Nova Reserva

Cadastre reservas rapidamente com formulario inteligente. O sistema valida automaticamente capacidade, mesas disponiveis e horarios.

Validacao automatica Controle de mesa WhatsApp integrado Tipos de evento
Nova Reserva
1
Clique em "Nova Reserva" no menu ou no botao do calendario.
2
Preencha nome e telefone. O sistema valida o formato automaticamente.
3
Escolha data e horario. O sistema mostra se esta proximo da capacidade.
4
Clique em "Salvar + WhatsApp" para salvar e enviar confirmacao automatica.

A mensagem WhatsApp usa o template configurado em Config > Empresa, com variaveis como {nome}, {data}, {horario}.


Relatório geral

Encontre qualquer reserva instantaneamente. Busque por nome, telefone, ID ou filtre por data e status. Veja historico completo de cada cliente.

Pesquisa de Reservas
1
Acesse Reservas > Pesquisa Total no menu.
2
Digite o nome, telefone ou ID da reserva no campo de busca.
3
Use os filtros avancados para refinar por data, status ou periodo.
4
Clique na reserva para editar ou alterar o status.

Fila de Espera

Gerencie a fila de espera em tempo real. Sistema de senhas com atualizacao automatica em todos os dispositivos conectados (SSE). Controle tempos de espera e prioridades.

Tempo real (SSE) Sistema de senhas Prioridade WhatsApp
Fila de Espera - Tempo Real
1
Acesse Operacao > Fila de Espera.
2
Clique em "Adicionar" para colocar um cliente na fila com nome e numero de pessoas.
3
O sistema gera uma senha automatica (A01, A02...) e inicia o cronometro.
4
Quando a mesa liberar, clique em "Sentar" para registrar.

A fila atualiza em tempo real em todos os dispositivos. Se um funcionario sentar alguem, todos veem instantaneamente.


Vouchers e Cortesias

Crie vouchers de desconto ou cortesia com codigo unico. O cliente pode validar online via link publico. Ideal para promocoes, aniversarios e eventos especiais.

Gestao de Vouchers
1
Acesse Operacao > Vouchers e clique em "Novo Voucher".
2
Escolha o tipo (rodizio, bebida, desconto), defina o valor e a data de validade.
3
O sistema gera um codigo unico (ROSS-XXXX) para o cliente.
4
O cliente valida o voucher acessando o link publico com o codigo.

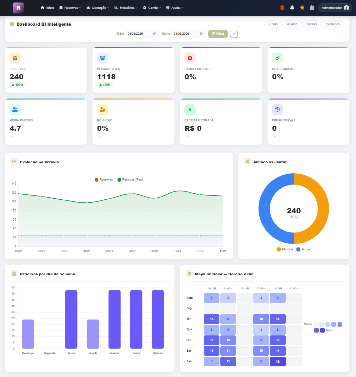
Dashboard BI

Painel de inteligencia com metricas do restaurante. Acompanhe reservas, taxa de ocupacao, faturamento estimado, no-shows e tendencias por periodo.

Graficos interativos Filtro por periodo Almoco vs Jantar Comparativo
Dashboard BI - Ultimos 30 dias
1
Acesse Relatorios > Dashboard BI no menu.
2
Selecione o periodo: 7 dias, 30 dias, 90 dias ou personalizado.
3
Os KPIs (cards superiores) mostram o resumo do periodo.
4
Os graficos mostram tendencias, distribuicao por dia e comparativo almoco/jantar.

Cardapio Digital

Monte seu cardapio online completo com categorias, fotos e precos. O cardapio e publicado em um link publico acessivel por QR Code. Suporta rodizio com tabela de precos.

Fotos otimizadas Categorias flexiveis Rodizio Link publico QR Code
Config > Cardapio Digital
1
Acesse Config > Cardapio Digital. Crie um menu (ex: "Menu Principal").
2
Adicione categorias (Entradas, Carnes, Bebidas...) e arraste para reordenar.
3
Dentro de cada categoria, adicione produtos com nome, descricao, preco e foto.
4
O cardapio fica publicado automaticamente no link publico da empresa.

Configuracoes da Empresa

Configure todos os dados do restaurante: informacoes basicas, horarios de funcionamento, capacidade, mensagens WhatsApp personalizadas, logo e precos do rodizio.

Dados basicos Horarios Capacidade Mensagens WhatsApp Logo Rodizio Backup
Config > Empresa
1
Acesse Config > Empresa. Navegue pelas abas: Empresa, Logo, Reservas, Rodizio, Backup.
2
Na aba Empresa, defina nome, telefone, endereco e redes sociais.
3
Na aba Reservas, configure capacidade e mensagens WhatsApp com variaveis ({nome}, {data}, etc).
4
Na aba Backup, exporte todos os dados em PDF ou Excel.

Gestao de Equipe

Gerencie usuarios com niveis de acesso diferentes. O master tem controle total, admins podem operar e moderadores tem acesso limitado. Cada usuario precisa verificar email.

Config > Equipe
1
Acesse Config > Equipe e clique em "Novo Usuario".
2
Defina nome, email e nivel (Master, Admin ou Moderador).
3
O usuario recebe um email de verificacao e deve confirmar antes de acessar.
4
Configure as permissoes especificas de cada usuario (quais telas pode acessar).

Funcionarios RH

Cadastro completo de funcionarios CLT com documentos, dados bancarios, contatos de emergencia e controle de ferias. Todos os dados sensiveis sao criptografados.

Dados criptografados Documentos Banco Ferias PDF
RH > Funcionarios
1
Acesse RH > Funcionarios e clique em "Novo Funcionario".
2
Preencha os dados pessoais: nome, CPF, RG, data nascimento, endereco.
3
Adicione dados trabalhistas: cargo, salario, CTPS, PIS, data admissao.
4
Na ficha, registre ferias, ocorrencias e gere o PDF do funcionario.

Dados como CPF, RG e conta bancaria sao criptografados (AES-256) no banco de dados para protecao LGPD.


Freelancers (Diaristas)

Controle diaristas e extras com registro de diarias (almoco/jantar), valores personalizados, grafico de ranking e relatorio mensal com opcao de impressao.

Diarias almoco/jantar Valores custom Grafico ranking Relatorio + impressao
RH > Freelancers
1
Acesse RH > Freelancers e cadastre o freelancer com valores de almoco e jantar.
2
Clique em "Registrar Diaria", selecione o turno (almoco/jantar/ambos).
3
Os valores sao preenchidos automaticamente. Altere se precisar (fica marcado como custom).
4
Clique no card "Total Pago" para abrir o relatorio completo com filtros e opcao de imprimir.


Cardapio Online (Publico)

Seu cardapio publicado em um link acessivel por QR Code. O cliente escaneia o codigo na mesa e ve pratos, fotos, precos e informacoes do restaurante.

1
Configure os produtos em Config > Cardapio Digital.
2
O link publico fica em: rossapp.com.br/cardapio/slug.
3
Gere um QR Code com o link e coloque nas mesas.
4
O cliente ve o cardapio completo com fotos, precos e descricoes.

As fotos dos pratos sao otimizadas automaticamente para carregar rapido no celular (WebP + compressao).

Bela Vista
Cardapio Digital
Entradas
Carnes
Bebidas
🥗
Bruschetta
Tomate, manjericao
R$ 32
🍤
Camarao
Alho e manteiga
R$ 48
🥑
Guacamole
Abacate, nachos
R$ 28
Visao do cliente no celular
🎉

Pronto!

Agora voce conhece todas as funcionalidades do Ross. Precisa de ajuda?

Suporte Ir para o Sistema